Commission Programme Overview
Modified on: 2025-10-24 11:41
TABLE OF CONTENTS
Introduction
- Objective: Commission Programme aims to help hotels grow digital direct bookings, reduce reliance on high-cost third-party channels, and increase profitability without upfront investment.
 - Model: Performance-based marketing model where payment is tied to results.
 - Commission: Starts at a 7% fee on stayed bookings from the Programme's digital campaigns. Commission override options are available for higher visibility.
 - Payment: Pay only after a guest completes their stay. No upfront ad spend or risk of wasted budget.
 - Control: Hotels maintain control over the customer experience and data, unlike with OTAs.
 
Key Benefits
- No Upfront Costs: Pay only for stays that actually happen.
 - Lower Commissions: Base rate of 7%, compared to ~15% from OTAs.
 - Scalable Revenue Growth: Higher commissions unlock greater visibility and booking potential.
 - Expert-Led Campaigns: Digital marketing experts continuously refine strategies to maximize ROI.
 - Transparent Reporting: Detailed insights on campaign performance, bookings, and ROI.
 - Dedicated Digital Hub: A customized online portal to monitor performance, access educational resources, and stay informed.
 - Performance-Based Investment: Only pay for results, with no waste or guesswork.
 - Platinum & Titanium bookings are exempt from fees.
 
Key Features of the Commission Dashboard
Overview
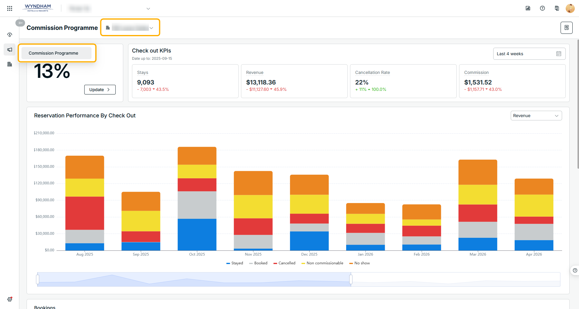
The Commission Programme Dashboard provides a comprehensive overview of performance by hotels managed in your hotel account, including:
- Check out KPI view for key metrics
 - Chart view with multiple visualization options
 - Detailed Booking tableview
 
It also allows you to boost your commission rate to increase bidding power for the marketing team, leading to increased visibility and potentially more clicks and direct traffic for your hotel.
1. Find the Commission Dashboard
- Click on Commission Programme in left side menu, and you will see the commission programme dashboard
 - You are also able to switch the hotels with the dropdown list beside the Commission Programme header.
 
Please reach out to your account manager and confirm if your hotels are enabled for the commission programme, if you are not able to find the Commission Programme menu or you can't switch to some of your hotels.

2. KPI View
- You are able to view your performance for bookings with a check out date range by filtering the date picker on the right side.
 
Cancelled/Modified Bookings: No commission charge on cancelled bookings. For modified bookings, commission is based on the modification. For no-shows, commissions apply to the first night's charge. For non-refundable reservations, commissions apply to the full reservation value. Commission Calculation: Commissions are calculated on the rate inclusive of taxes and fees, consistent with OTA practices.

3. Reservation by Check Out View
- You are able to have different visualizations by filtering the metric options, and track performance trends on a monthly basis.
 
Commission will only be generated after reconciliation.

4. Bookings Table View
- You are able to check the booking details by booking table
 

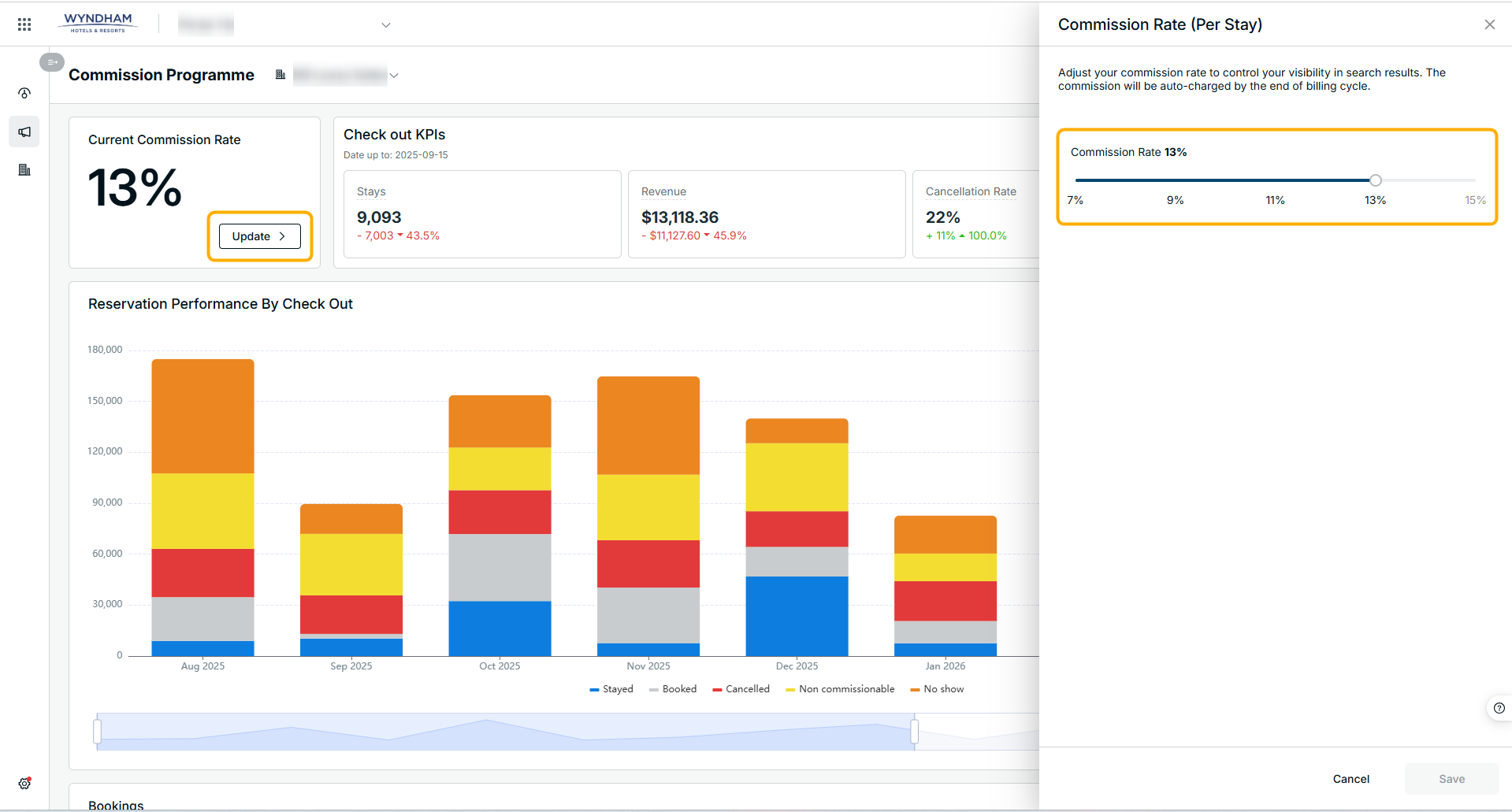
5. Commission Rate Update
- Click on Update button and go to the overlay
 - You are able to update the commission rate by scrolling the slide bar
 - Click on Save button once you confirm the updated commission rate
 
The updated commission rate will be effective on the 1st of the following month.
Commission Override : Why increase commission: Increases bidding power for the marketing team, leading to increased visibility and potentially more clicks and direct traffic. Data Points: Hotels can look at the click chart in Performance Overview, filtering under "Commission Programme," to see how clicks changed after a commission adjustment. Increased Bookings: Higher commission tiers translate to better ad placement on metasearch, which can lead to more clicks, direct traffic, and ultimately more direct bookings, though performance also depends on rate parity and content quality. Activation Speed: Commission rate changes on the first of the following month. The latest setting before the 1st of the month is applied. Commitments/Limitations: No minimum commitments or time limitations, but it's advised to keep the same commission level for 2-3 months to assess effectiveness. Cancellation/Pause: No cancelling or pausing as such, only decreasing to a minimum of 7%.



Did you find it helpful? Yes No
Send feedbackSorry we couldn't be helpful. Help us improve this article with your feedback.